
O MySQL é o segundo banco mais usado do mundo, mas também é o mais fácil de configurar errado na nuvem. Se o seu monitoramento se limita a ver CPU e Memória, você está voando às cegas.
O MySQL ocupa uma posição de destaque no ecossistema atual de SGBDs e está entre os motores mais utilizados do mundo, figurando como o segundo colocado no ranking do DB-Engines. No entanto, a onipresença do MySQL traz consigo um desafio crítico: o quão complexo é manter um bom nível de performance em ambientes de alta escala, especialmente em arquiteturas de nuvem distribuídas.
Dessa forma, depreende-se que o sucesso de um DBA, ou de um gestor de infraestrutura, não é apenas metrificado pelo Uptime. Estar “no ar” representa o ponto zero de funcionamento de uma operação. O verdadeiro diferencial competitivo, assim como a capacidade de reter usuários e receita, reside na eficiência contínua e na resposta a incidentes.
Para que tudo isso seja possível em uma operação que tem o MySQL como espinha dorsal, é necessária a implementação de uma observabilidade resolutiva, capaz não apenas de identificar com eficiência os gargalos operacionais, mas também de eliminá-los e antecipar problemas futuros. Nesse sentido, veja como o dbsnOOp redefine o padrão de mercado para o monitoramento de MySQL.
1. A Crise do Monitoramento Tradicional
Em primeira análise, mostra-se fundamental compreender onde o tempo é perdido durante uma falha e como o dbsnOOp se insere de maneira disruptiva nesse contexto. O MTTR (Mean Time To Repair) é a métrica mais cruel da TI: cada minuto de banco de dados lento ou travado pode representar milhares de reais em vendas perdidas ou produtividade estagnada.
O MTTR não é um bloco único; ele é composto por fases:
- MTTD (Detecção): O tempo até o alerta disparar.
- MTTI (Identificação): Descobrir qual componente está falhando.
- MTTA (Análise): Entender a causa raiz (a fase mais demorada).
- MTTR (Resolução): Aplicar a correção.
Ferramentas como Zabbix ou Grafana concentram a maior parte de sua atuação na detecção. Alertam que “o consumo de CPU está quase em 100%”, quando bem configuradas. Mas o que isso realmente significa para o MySQL? Pode ser uma query mal escrita, um backup rodando em loop, falta de memória ou até um ataque de força bruta.
O dbsnOOp atua, sobretudo, nas fases de identificação, análise e resolução. Com isso, reduz o tempo de diagnóstico de horas para minutos e impacta positivamente a métrica de MTTR como um todo.
2. Por que o MySQL precisa de Monitoramento Especializado?
Diferentemente de um servidor web ou de um balanceador de carga, o MySQL é um organismo dinâmico com uma arquitetura interna complexa, centrada na engine InnoDB.
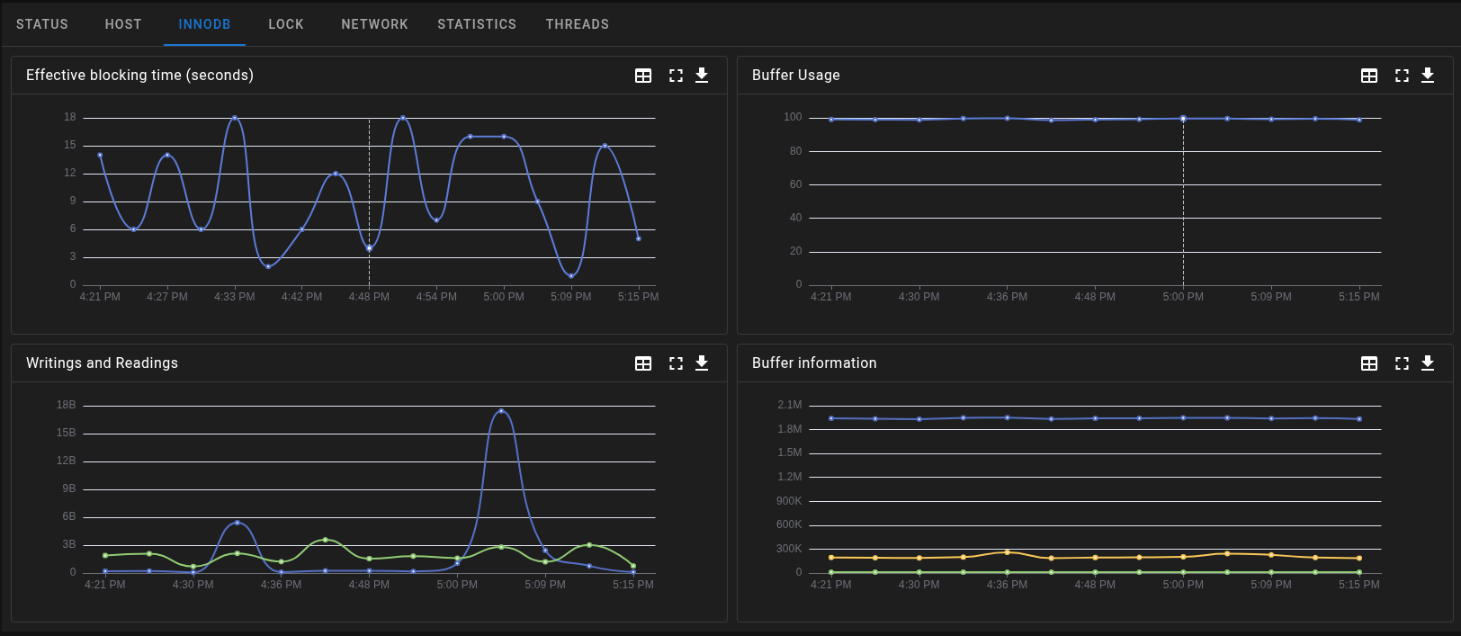
O Papel Crítico do InnoDB Buffer Pool
O Buffer Pool é onde se concentra a performance do MySQL. É o elemento pelo qual os dados e índices são armazenados em cache na memória RAM. Se o seu monitoramento não reporta a taxa de uso do Buffer Pool, provavelmente irá se deparar com uma queda de performance generalizada quando o servidor começar a sofrer de swapping (troca de memória).

Log de Transações e Redo Log
Muitos gargalos de escrita no MySQL ocorrem por saturação do Redo Log. Se as escritas no disco não acompanham o volume de transações, o banco entra em um estado de “stall”. O dbsnOOp oferece visibilidade sobre o throughput de log, permitindo que o DBA ajuste as configurações de innodb_log_file_size com base em dados reais, e não em suposições.
3. Wait Events
Se você perguntar a um DBA experiente por que o MySQL está lento, ele não dirá que está perdendo os cabelos com consumo de CPU; ele apontará para os Wait Events (Eventos de Espera). Um banco de dados passa boa parte do seu tempo “esperando” por algo: esperando locks serem liberados, esperando o disco responder, esperando a rede enviar pacotes.
O dbsnOOp expõe essa camada de forma granular:
- Esperas de I/O: Identificam se o gargalo é o hardware de armazenamento ou se o volume de dados cresceu além da capacidade de IOPS contratada na nuvem.
- Lock Contention: Um dos problemas mais comuns no MySQL. Uma transação aberta por muito tempo pode travar centenas de outras. O dbsnOOp identifica o “Lead Blocker” (a sessão causadora do bloqueio) e permite que a equipe tome uma ação imediata.
- Metadata Locks: Comuns durante alterações de schema (DDL). O dbsnOOp sinaliza quando uma alteração de tabela está paralisando o ambiente.
4. IA Prescritiva e Tuning de Queries
O grande volume de queries executadas por segundo (QPS) em um ambiente de produção torna inviável a análise manual de cada comando SQL. Em geral, ferramentas de monitoramento padrão geram um “Top Queries”. No entanto, saber qual query é lenta representa apenas metade do trabalho na otimização do MySQL.
Nesse contexto, o dbsnOOp integra Inteligência Artificial prescritiva. Ao detectar uma query que degrada a performance, o sistema não apenas a exibe em um dashboard, como também analisa o plano de execução (EXPLAIN). A IA identifica, por exemplo, que uma consulta realiza um full table scan em uma tabela com milhões de registros devido à ausência de um índice composto. A ferramenta então prescreve a solução – “Crie o índice X na coluna Y” – e oferece uma versão otimizada, pronta para ser copiada, colada ou executada diretamente pela plataforma. Além disso, o dbsnOOp aguarda o momento mais adequado para aplicar a correção, sem comprometer a estabilidade do ambiente MySQL.

Democratização do Conhecimento com Text-to-SQL
Em muitas empresas, a redução do MTTR é limitada pela dependência de um único DBA sênior. Em contrapartida, com o dbsnOOp, por meio de uma interface de linguagem natural, desenvolvedores ou analistas de NOC podem consultar a plataforma sobre elementos de seus bancos de dados, e o sistema gera queries otimizadas para extração de informações, mesmo quando o operador não é especialista na tecnologia em questão.
5. O Flashback
Quem trabalha com infraestrutura conhece o terror do problema intermitente: o banco fica lento às 2h15 da manhã, derruba o serviço, mas às 8h00, quando a equipe chega para analisar, tudo parece normal. O monitoramento comum apaga os rastros e mantém apenas médias de CPU.
O Flashback do dbsnOOp é uma máquina do tempo técnica. Ele cataloga o estado exato das sessões, processos e locks em intervalos curtíssimos. Isso permite que o DBA “volte no tempo” e visualize o cenário exato da crise:
- Qual usuário executou qual comando.
- Quais tabelas estavam bloqueadas.
- Qual era a carga de rede naquele instante.
Com isso, torna-se possível realizar análises profundas e duradouras, transformando a operação em um ativo de inteligência.
6. Previsibilidade e Capacity Planning
O crescimento de dados é exponencial, mas o orçamento de infraestrutura não é. O monitoramento eficiente deve ser capaz de prever o futuro.
Análise de Tendência de Disco e Memória
O dbsnOOp utiliza modelos de aprendizado de máquina para analisar a taxa de ingestão de dados. Ele não avisa quando o disco está com 90%: ele avisa que, no ritmo atual, o disco atingirá 100% em exatamente 14 dias. Isso permite uma gestão de infraestrutura sem pânico, possibilitando janelas de manutenção planejadas e expansões de storage sem downtime.
Baseline Dinâmico vs. Alertas Estáticos
Alertas baseados em thresholds fixos (ex: CPU > 80%) geram a chamada Alert Fatigue (Fadiga de Alertas). Se um processo de ETL noturno sempre eleva a CPU a 90%, o alerta é um ruído. O dbsnOOp cria Baselines Dinâmicos. Ele entende o comportamento histórico do seu MySQL: se a carga alta na segunda-feira às 10h é normal, ele se cala. Se a mesma carga ocorre num domingo à noite, ele entende como anomalia e dispara o aviso.

7. FinOps: Impacto Financeiro do Monitoramento de MySQL
Em 2026, operações de TI tendem a ser medidas pelo ROI. Com migração massiva para nuvem (AWS, Azure, GCP), o custo de um MySQL mal configurado é astronômico.
Rightsizing Baseado em Workload Real
Muitas empresas utilizam instâncias de banco de dados superdimensionadas por medo de lentidão. O dbsnOOp monitora o uso real de CPU, RAM e IOPS. Se os dados mostram que a instância utiliza apenas 30% da sua capacidade nos picos, o sistema sugere o downsize. Isso pode reduzir a fatura de nuvem em até 40% imediatamente.
O Custo da Query Ineficiente
Uma query sem índice consome mais ciclos de CPU e gera mais I/O. Na nuvem, você paga por CPU e por IOPS. O dbsnOOp correlaciona a performance do código com o custo de infraestrutura. Otimizar uma query central do sistema através das sugestões da nossa IA pode ser a diferença entre precisar ou não de um upgrade de hardware caro.
8. NOC Virtual
O melhor diagnóstico do mundo é inútil se a pessoa que pode resolvê-lo estiver dormindo ou não receber o aviso. O dbsnOOp integra a tecnologia à gestão de pessoas através do NOC Virtual.
Quando um incidente é detectado, o NOC Virtual identifica a tecnologia afetada, o tipo de problema e a responsabilidade técnica para acionar exatamente quem pode resolver. Tudo isso respeitando:
- Canal preferido de contato
- Horário de expediente ou plantão do profissional
- Escalas definidas por equipe ou tecnologia
Cada alerta é enviado com opção de aceite pelo profissional:
- Se a pessoa aceita atuar, o sistema acompanha o andamento.
- Se não responde ou aceita, mas não atua, o NOC Virtual segue o plano de escalonamento, acionando o próximo da lista até obter resposta efetiva.
Esse mecanismo elimina o risco de alertas ignorados, típicos em operações manuais ou notificações não rastreadas.
9. Arquitetura de Baixo Impacto (Low Overhead)
Um erro comum em ferramentas de monitoramento complexas é o chamado Overhead. Algumas ferramentas consomem tantos recursos do servidor que acabam causando a própria lentidão que deveriam monitorar, seja no MySQL ou não.
O dbsnOOp foi desenvolvido com uma arquitetura de coletores leves:
- Zero Impacto na Performance: O consumo de recursos do agente é desprezível (geralmente < 1% de CPU).
- Segurança e LGPD: O monitoramento foca em metadados de performance. O conteúdo sensível dos seus clientes permanece protegido e nunca sai do seu ambiente, garantindo conformidade total com as leis de proteção de dados.
- Facilidade de Deploy: Por meio de contêineres Docker ou agentes otimizados, o setup completo para monitorar centenas de instâncias MySQL pode ser feito em poucas horas.
O MySQL como Acelerador de Negócios
Empresas que dominam seus dados e a performance de seus bancos de dados conseguem entregar experiências de usuário superiores, reduzir custos operacionais e inovar mais rápido.
O dbsnOOp entrega a visibilidade profunda, a inteligência artificial prescritiva e a gestão operacional necessárias para transformar seu ambiente MySQL. Saia do modo reativo, elimine as salas de crise intermináveis e garanta que sua infraestrutura de dados esteja sempre operando em sua capacidade máxima com o menor custo possível.
Pronto para elevar o nível do seu monitoramento?
Se você busca reduzir o MTTR, otimizar a performance do seu MySQL e ter controle total sobre seus custos de infraestrutura, o dbsnOOp é a ferramenta que sua equipe precisa.
Saiba mais sobre o dbsnOOp!
Visite nosso canal no youtube e aprenda sobre a plataforma e veja tutoriais
Aprenda sobre monitoramento de banco de dados com ferramentas avançadas aqui.
Leitura Recomendada
- SRE para Bancos de Dados: Guia Prático de Implementação (DBRE): Entenda a evolução do papel do DBA para o Engenheiro de Confiabilidade de Banco de Dados. Este guia prático discute como aplicar os princípios de SRE à camada de dados, focando em automação, SLOs e colaboração com as equipes de desenvolvimento.
- Indústria 4.0 e IA: O Desafio da Performance do Banco de Dados e a Importância da Observabilidade: Explore como as demandas da Indústria 4.0, IoT e Inteligência Artificial estão elevando a complexidade e o volume de dados a novos patamares. Este artigo discute por que as ferramentas de monitoramento legado são insuficientes neste novo cenário e como a observabilidade se torna crucial para garantir a performance e a escalabilidade necessárias para a inovação.
- Performance Tuning: como aumentar velocidade sem gastar mais hardware: Antes de aprovar o upgrade de uma instância, é fundamental esgotar as otimizações de software. Este guia foca em técnicas de performance tuning que permitem extrair o máximo de desempenho do seu ambiente atual, resolvendo a causa raiz da lentidão em queries e índices, em vez de apenas remediar os sintomas com hardware mais caro.
